We're thrilled to unveil our latest update: the 14.1 release of SugarCRM, packed with great enhancements and some big new features! This release spotlights our new Service Insights Reports and AI-powered Summarization features, designed to make your workflow smoother and more efficient. Let’s dive into the highlights of these exciting new capabilities!
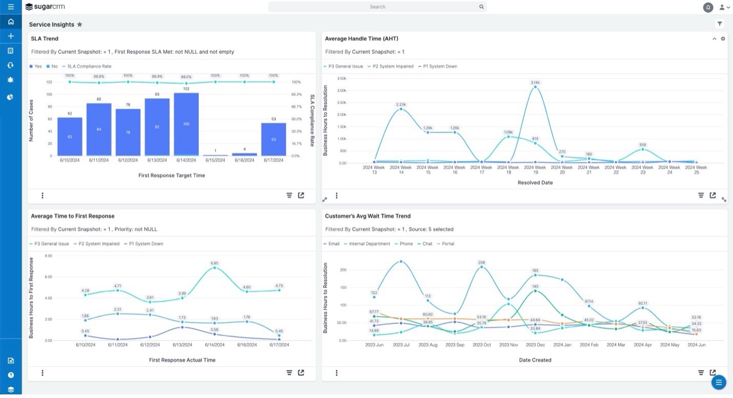
Service managers, this one's for you! Our new Service Insights Reports are here to help. We've introduced out-of-the-box reports that give you instant access to vital metrics like SLA trends, time-to-close trends, and daily case activity. No more piecing together data from various sources—these reports provide a clear, comprehensive view of your service operations at a glance.
Serve users will find these reports invaluable, particularly those in manufacturing and wholesale distribution who need to monitor large volumes of service data.


Imagine having a personal assistant who can review any Opportunity or Case record and provide a concise, easy-to-read summary in seconds. Meet your new personal assistant, our new AI Summary dashlet!
Powered by OpenAI's advanced language models, the AI Summary dashlet generates actionable summaries, highlighting things like competition for opportunities or suggesting next steps for cases. The AI summary is also available in most languages supported by SugarCRM.
This feature benefits anyone with access to Opportunities and Cases, particularly those needing to efficiently manage extensive customer data. If you’re interested in adding it to your instance, please get in touch with your partner or Sugar representative.
Managing quotes and keeping track of currency conversion rates can be a hassle, especially when these rates keep changing. Our new feature addresses this by allowing you to lock conversion rates for quotes and related revenue line items (RLIs). We’ve added a “Lock Currency Rates” checkbox. When selected, this locks the current conversion rates for all existing RLIs and any future ones, regardless of rate changes in the admin settings.
End-users, especially those in manufacturing and wholesale distribution, will find this feature incredibly helpful. 
We understand how confusing it can be when charts' colors differ, making it difficult to interpret data quickly. Our new feature ensures that charts have consistent colors assigned to them.
What's New? We've implemented a solution that assigns consistent colors to every dropdown field, except those dynamically generated. This means every value gets a specific color which will be used in any chart displaying that data.
Why You'll Love It:
This feature is a direct response to customer requests for consistency in chart colors, making data analysis faster and more accurate for all users.

These updates are just the beginning of how we plan to make your CRM experience more powerful and user-friendly. We are committed to bringing you the tools you need to succeed and can't wait for you to start using these new features. For more information, don't hesitate to reach out. We're here to help you make the most of Sugar!