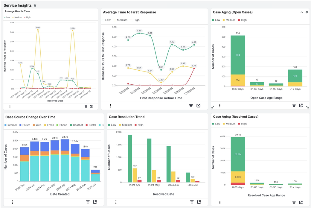
With Sugar 14.1, Sugar Serve users have access to a new suite of Service Insights reports to get more insight from their case data. Simply add the Sugar Discover dashlet to a Home dashboard and then choose a report that you want to view.

You can create a dashboard of reports that help you track metrics such as SLA compliance rate, average case handling time, open case trends over time, and more! These reports update in real-time so that you can see how your service metrics are changing over time.

For more information, refer to the Service Insights Reports documentation in the Application Guide.